Forumi
Home Pravila i pomoć Članovi Kalendar Današnji postovi


Povratak   PC Ekspert Forum > Internet i mrežne tehnologije > ISP
Ime
Lozinka

Odgovori
 
Uređivanje
Staro 24.07.2025., 23:16   #181
Ati freak
aka Striko
Moj komp
 
Ati freak's Avatar
 
Datum registracije: Nov 2007
Lokacija: Krapina - Zagreb
Postovi: 1,764
Netko isti problem?Click image for larger version

Name:	Screenshot_20250724_221004_com_starlink_mobile_MainActivity.jpg
Views:	456
Size:	38.6 kB
ID:	28318
__________________
Pošten trgovac : 1 , 2 , 3 , 4 , 5 , 6 , 7 , 8 , 9 , 10, 11 , 12 , 13 , 14, 15, 16 .
…but it is better to learn wisdom late than never to learn it at all. Arthur Conan Doyle
Ati freak je offline   Reply With Quote
Staro 24.07.2025., 23:18   #182
mamutarka
ODUZIMAM VAM RIJEČ
Moj komp
 
mamutarka's Avatar
 
Datum registracije: Aug 2005
Lokacija: Zagreb
Postovi: 13,562
down je
__________________
mamutarka je offline   Reply With Quote
Oglasni prostor
Oglas
 
Oglas
Staro 24.07.2025., 23:21   #183
Psycho
Master Of Disaster
Moj komp
 
Psycho's Avatar
 
Datum registracije: Nov 2002
Lokacija: Rijeka
Postovi: 1,273
globalni outage
za sada istrazuju u cem je problem.
__________________
Psycho je offline   Reply With Quote
Staro 27.12.2025., 00:00   #184
BinaryJesus
Registered User
 
Datum registracije: Feb 2021
Lokacija: Sveti Petar
Postovi: 313
Već skoro 2 mjeseca imam Starlink nakon što sam godinama bio na 4G internetu pa evo da napišem malo svoj osvrt.

Uzeo sam ovaj promo gdje se dobije standard kit za badava uz Residential Lite paket ali se obvezujete koristiti uslugu 12 mjeseci.
Koliko sam čitao terms of service oni prvo daju 30 dana trial unutar kojega se usluga može otkazati bez penala ali se starlink kit mora vratiti. Nakon 30 dana postaje se obvezan koristiti uslugu 12 mjeseci. U slučaju prijevremenog prekida plaćaju se penali u iznosu od 348 eura umanjeno za 1/12 za svaki mjesec korištenja.

U standard kitu se dobije antena, napajanje, ruter i 15m Ethernet kabla sa RJ45 konektorima koji imaju gumene britve za vodonepropusnost. Antena dolazi s adapterom za postavljanje na horizontalnu površinu.
Na starlink stranici se daju naručiti različiti nastavci za montažu na krov, cijev i slično. Cijene su paprene i kreću se od 45 eura za adapter za montažu na cijev sve do 375 eura za kit za montažu na vrh krova.

Naravno da nisam lud da kupujem tamo pa sam naručio s Temu-a adapter za montažu na cijev za 15 eura koji je konstrukcijski bolji od originalnog u svakom pogledu i plastični nosač za ruter i napajanje za na zid za 10 eura.

Ruter koji se dobije ima dva Ethernet porta te podržava WIFI 6e samo na 2.4 i 5 ali ne i 6 GHz zbog glupih EU ograničenja.
Po defaltu emitira na combined 2.4 i 5 GHz što se da razdvojiti u postavkama ako stvara probleme sa starijim uređajima. Također se može složiti više odvojenih wifi mreža s drugim postavkama.
Ima i opcija promjene subneta mreža na jedan on nekoliko predefiniranih da se izbjegnu konflikti. Ima opcija za postavljanje custom DNS-a i to je više manje to.
Nema opcija za VPN i naravno nema opcije za port forwarding jer Starlink koristi CGNAT za sve pakete namijenjene privatnim korisnicima.
Za napredne korisnike postoji opcija da koriste svoj ruter tako da se starlinkov ruter prebaci u bypass mode pri čemu on služi samo kao PoE injector a drugi ruter se priključi na jedan od 2 WAN portova.

Instalacija, aktivacija i konfiguracija rutera i antene se radi putem Starlink aplikacije.
Preduvjet za dobru i stabilnu konekcije je da antena ima čisti pogled prema sjevernom nebu.
U Starlink aplikaciji ima opcija za skeniranje neba kamerom kojom se onda dobije otprilike informacija o eventualnim opstrukcijama. To se može napraviti bez da se ulogirate u aplikaciju i prije kupnje antene.
U aplikacije se može vidjeti detaljna statistika kao potrošnja, ping, brzina svakog pojedinog uređaja spojenog na ruter žično ili bežično i još puno toga...
Postoji i manje poznata servisna stranica http://192.168.100.1/ kojom se mogu vidjeti detaljni podaci o rotaciji i nagibu antene za fino tuniranje za perfekcioniste.
Antena troši u prosjeku 35-45W a ukupno s ruterom i napajanjem 50-60W. Ima i mogućnost otapanja snijega pri čemu troši oko 150W.

Brzine su mi odlične i idu do nekih 450 Mbps download i 60 Mbps upload. Navečer to obično bude između 150 i 300 Mbps ali rijetko kad da padne ispod 100.
Čak i ona dva dana prije nekoliko tjedana kad je padalo puno snijega nije bilo nikakvih problema sa stabilnosti veze.

Ping je nešto veći u odnosu na 4G internet ali i dalje većinom između 40 i 60 ms.
Bez problema igram online igre i na primjer u Path of Exile ping mi bude nekih 35-50 ms bez primjetnih spajkova i prekida.

Koliko vidim meni se Starlink većinom spaja na Bugarski gateway jer mi je ping prema Bugarskoj uglavnom oko 20-25 ms a prema Zagrebu oko 45-50 ms.
Postoji interaktivna karta za geekove gdje se mogu vidjeti pozicije baznih stanica ili gatewaya oko Hrvatske.

IPv6 radi koliko vidim. Meni se Stremio na TV-u bez problema spaja na Real Debrid IPv6 servere.

Uglavnom ja sam pre zadovoljan za sada i da sam znao kako to dobro funkcionira uzeo bi Starlink i prije makar je standard kit koštao 350 eura.

I za kraj ako želite uzeti Starlink možete se registrirati putem mojeg REFERAL linka čime i vi i ja dobivamo 1 mjesec besplatno.

Zadnje izmijenjeno od: BinaryJesus. 27.12.2025. u 00:34.
BinaryJesus je offline   Reply With Quote
Staro 27.12.2025., 15:06   #185
GreenLife
Čika Zeljeni
Moj komp
 
GreenLife's Avatar
 
Datum registracije: Sep 2013
Lokacija: Tannhausen (Aalen)
Postovi: 490
Citiraj:
Autor Ati freak Pregled postova
Netko isti problem?Privitak 28318
Ako može info: kroz koje vrijeme su riješili problem?

Da li su se ponavljali problemi nakon oporavka?
__________________
GreenLife je offline   Reply With Quote
Staro 27.12.2025., 20:27   #186
robimarko-bug
Premium
Moj komp
 
Datum registracije: Jul 2013
Lokacija: Tenja(Osijek)
Postovi: 1,138
WiFi 6E na 6GHz legalno radi u EU, ako ne radi na njihovom ruteru onda je do njih a ne do regulative.
robimarko-bug je offline   Reply With Quote
Staro 27.12.2025., 21:12   #187
BinaryJesus
Registered User
 
Datum registracije: Feb 2021
Lokacija: Sveti Petar
Postovi: 313
Citiraj:
Autor robimarko-bug Pregled postova
WiFi 6E na 6GHz legalno radi u EU, ako ne radi na njihovom ruteru onda je do njih a ne do regulative.
WiFi na 6GHz je u EU ograničen na veoma uski spektar, u mnogim zemljama se njegovi dijelovi preklapaju s frekvencijama radara npr. pa je zabranjen za outdoor use i ograničen na smiješno malu izlaznu snagu indoor tako da je praktički beskoristan. Osim toga pojedine EU zemlje imaju svoja specifična ograničenja tako da nije ni čudo da većina proizvođača ne želi riskirati gnjev regulatornih agencija i jednostavno ga isključe.
BinaryJesus je offline   Reply With Quote
Staro 27.12.2025., 21:16   #188
robimarko-bug
Premium
Moj komp
 
Datum registracije: Jul 2013
Lokacija: Tenja(Osijek)
Postovi: 1,138
To je druga stvar što je praktično ograničen na LP i VLP, ali opet 200mW na 5945 – 6425 MHz nije uopće za baciti.
robimarko-bug je offline   Reply With Quote
Staro 03.01.2026., 18:21   #189
jopasaable
Registered User
Moj komp
 
Datum registracije: Jun 2014
Lokacija: VG
Postovi: 32
Ako niste znali sa Starlinkom dobijete javnu IPv6 adresu kroz koju mozete hostat sta god vam treba, samo je uvijet da imate svoj ruter gdje mozete firewall pravila radit kako vas volja.
jopasaable je offline   Reply With Quote
Staro 03.01.2026., 19:46   #190
buljaka
Premium
 
Datum registracije: Aug 2014
Lokacija: Osijek
Postovi: 2,953
Čitam negdje da znaju srackati za iptv ali čak i za legalne servise tipa Netflix?

Uzeo bi umjesto 5g ovog trenutno vjerojatno ali iotv gledam stalno. Torrente još i mogu nekako prežaliti ali ovo ne
buljaka je offline   Reply With Quote
Oglasni prostor
Oglas
 
Oglas
Staro 03.01.2026., 23:46   #191
GreenLife
Čika Zeljeni
Moj komp
 
GreenLife's Avatar
 
Datum registracije: Sep 2013
Lokacija: Tannhausen (Aalen)
Postovi: 490
A što je sa seedboxom? To bi trebalo radit, ako se ne varam

Jer i meni je sad u opciji taj Starlink pošto na novoj adresi je banana sa DSL-om a optika će doći jednom, nekad, u budućnosti.
__________________
GreenLife je offline   Reply With Quote
Staro 04.01.2026., 01:15   #192
buljaka
Premium
 
Datum registracije: Aug 2014
Lokacija: Osijek
Postovi: 2,953
Citiraj:
Autor GreenLife Pregled postova
A što je sa seedboxom? To bi trebalo radit, ako se ne varam

Jer i meni je sad u opciji taj Starlink pošto na novoj adresi je banana sa DSL-om a optika će doći jednom, nekad, u budućnosti.
Seedbox bi trebao raditi da.
buljaka je offline   Reply With Quote
Staro 04.01.2026., 11:30   #193
domy_os
EMP moderator
 
domy_os's Avatar
 
Datum registracije: Apr 2005
Lokacija: Osijek
Postovi: 18,985
Seedbox ima i svoj VPN pa 100% mora raditi.

Rade li vam grijači ovih dana?
__________________
"Kako su krojači novog svjetskog poretka uspjeli u tako kratko vrijeme slomiti intelektualne sposobnosti društva, uništiti kritičku svijest i ljudima nametnuti izvrnutu logiku?"

Nisu slomili u kratko vrijeme. Slamali su godinama, desetljećima pa i stoljećima. Svaka odgledana epizoda Big Brothera, svaki dečko koji ne zna niti promijeniti žarulju, a kamoli uzeti sjekiru i pocijepati drva, svaka cura koja misli da je briga za vlastitu obitelj robija, ali rad za par tisuća kuna u korporaciji 12 sati dnevno blagodat, svako promicanje terora političke korektnosti, svaka podrška promociji svih oblika poremećenosti… Sve to nas je dovelo do ovdje. Korona je samo zakucavanje lopte u gol nakon što je obrana već izigrana i golman odletio u prazno.




Lenovo ThinkPad T14 Gen 2 + Lenovo ThinkPad Universal Thunderbolt 4 Dock

CPU: Intel Core i7-1165G7 @ 2.8 GHz
RAM: 2 x 16 GB DDR4-3200
SSD: Samsung 970 EVO Plus 2 TB NVMe M.2
LCD: 14" FHD IPS 400nits Low Power
WLAN: Intel Wi-Fi 6 AX201
WWAN: Quectel EM120R-GL 4G LTE CAT12
OS: Windows 11 Pro

LCD monitor: AOC AG493UCX
Keyboard: Razer Huntsman V2 Analog
Mice: Logitech G502 Proteus Spectrum
SB: Mackie Onyx Producer 2x2
Speakers: 2 x JBL LSR305
MFP: Canon Pixma MP240
NAS: Synology DS420+ with 4 x WD Red Pro 8 TB
HDD Dock: LC Power LC-DOCK-U3-CR + 12 x Hitachi/Samsung/Seagate/WD 1/2 TB

domy_os je offline   Reply With Quote
Staro 09.01.2026., 10:06   #194
GreenLife
Čika Zeljeni
Moj komp
 
GreenLife's Avatar
 
Datum registracije: Sep 2013
Lokacija: Tannhausen (Aalen)
Postovi: 490
Eto i mene u Muskovu familiju
Starlink stigao, naručen 04.01, stigao 07.01.
Zasad samo testirao tako što sam stavio antenu vani, ispred kuće na zemlju i usmjerio prema sjeveru, nakon uparivanja samo sam malo morao korigirat , neka 4° i to je bilo to.
Vrijeme - full oblačno i propadivao snijeg, al konekcija je bila stabilna.
Test brzine:



Moram reći da sam se ugodno iznenadio. A obzirom na vrijeme i poziciju antene, očekivao sam probleme ali ovo radi odlično.

Da ne bi sve bilo super, brzina nije konstantno bila ta sa slike, ali minimalna koju sam nije išla ispod 100/20Mbits

I da, oprosti @BinaryJesus , kasno sam vidio tvoj refferal. Tak mi žao što ga nisam iskoristio.
__________________
GreenLife je offline   Reply With Quote
Staro 09.01.2026., 10:25   #195
mamutarka
ODUZIMAM VAM RIJEČ
Moj komp
 
mamutarka's Avatar
 
Datum registracije: Aug 2005
Lokacija: Zagreb
Postovi: 13,562
igra neko kaj preko starlinka, fps možda? kak se ponaša? ping nije ko na optici ali nije ni loš
__________________
mamutarka je offline   Reply With Quote
Staro 09.01.2026., 10:36   #196
BinaryJesus
Registered User
 
Datum registracije: Feb 2021
Lokacija: Sveti Petar
Postovi: 313
Citiraj:
Autor mamutarka Pregled postova
igra neko kaj preko starlinka, fps možda? kak se ponaša? ping nije ko na optici ali nije ni loš
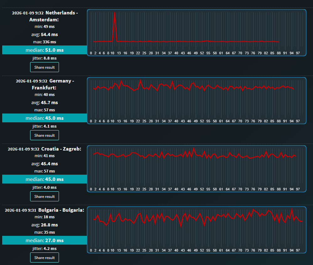
Moj se starlink spaja samo na Bugarski gateway pa pingovi prema centru europi nisu baš najbolji. Možda bi se nekome tko živi u Istri spajao na Milan ili nekome tko živi na sjeveru Hrvatske na Austrijski gateway.

Bilo bi zgodno da korisnici iz drugih dijelova Hrvatske naprave mjerenja pa postaju svoje rezultate. https://www.meter.net/ping-test/


BinaryJesus je offline   Reply With Quote
Staro 09.01.2026., 10:42   #197
BinaryJesus
Registered User
 
Datum registracije: Feb 2021
Lokacija: Sveti Petar
Postovi: 313
Evo i globalni ping koji se može izmjeriti ovdje: https://www.meter.net/tools/world-ping-test/


BinaryJesus je offline   Reply With Quote
Staro 09.01.2026., 10:56   #198
Ati freak
aka Striko
Moj komp
 
Ati freak's Avatar
 
Datum registracije: Nov 2007
Lokacija: Krapina - Zagreb
Postovi: 1,764
Citiraj:
Autor GreenLife Pregled postova
Eto i mene u Muskovu familiju
Starlink stigao, naručen 04.01, stigao 07.01.
Zasad samo testirao tako što sam stavio antenu vani, ispred kuće na zemlju i usmjerio prema sjeveru, nakon uparivanja samo sam malo morao korigirat , neka 4° i to je bilo to.
Vrijeme - full oblačno i propadivao snijeg, al konekcija je bila stabilna.
Test brzine:



Moram reći da sam se ugodno iznenadio. A obzirom na vrijeme i poziciju antene, očekivao sam probleme ali ovo radi odlično.

Da ne bi sve bilo super, brzina nije konstantno bila ta sa slike, ali minimalna koju sam nije išla ispod 100/20Mbits

I da, oprosti @BinaryJesus , kasno sam vidio tvoj refferal. Tak mi žao što ga nisam iskoristio.
Ja ga koristim od negdje 2 mj 2025 i za sad super zadovoljan.

Jedino da je cijena manja za taj "normal" paket bi bilo super.

Inace mislim da refferal ne radi ako se kit ne kupi direkt od Starlinka....

Top naspram A1 valjda homeboxa na kartici.

Brzine redovito down preko 300 up je los do nekih 30 - 40 .

Nadam se uskorom povratku na optiku, jeftinija i brza / stabilnija.

ALI stvarno za onog koji nema boljeg ( Optika ) Starlink je brutalan.

Prije bi mogao "potegnuti" do 30 sad je to na preko 300 cak i dok je snijeg padao...

Jedino vidim problem kod montaze, dosta ovisi od sitaucije/pozicije itd.
__________________
Pošten trgovac : 1 , 2 , 3 , 4 , 5 , 6 , 7 , 8 , 9 , 10, 11 , 12 , 13 , 14, 15, 16 .
…but it is better to learn wisdom late than never to learn it at all. Arthur Conan Doyle
Ati freak je offline   Reply With Quote
Staro 21.01.2026., 18:39   #199
freerock0
Premium
 
Datum registracije: Apr 2014
Lokacija: tu i tamo
Postovi: 219
Starlink + referral link

Pozdrav !
Ako netko planira uzeti Starlink i želi dobiti 1 mjesec besplatnog korištenja , mogu mu poslati "referral link" preko kojeg naruči opremu i ostvari ovu pogodnost.
freerock0 je offline   Reply With Quote
Staro 22.01.2026., 11:08   #200
JuiceBox
Xulos :)
Moj komp
 
JuiceBox's Avatar
 
Datum registracije: Sep 2007
Lokacija: Osijek
Postovi: 7,581
Koja je točno razlika između ovog unlimited deprioritized data i unlimited data ? Koliko sam skužio ako dođe do "zagušenja" ovi sa skupljim planom dobiju veću brzinu ili ?
__________________
The Rich pays to win. The Poor spends to lose.
JuiceBox je offline   Reply With Quote
Oglasni prostor
Oglas
 
Oglas
Odgovori



Pravila postanja
Vi ne možete otvarati nove teme
Vi ne možete pisati odgovore
Vi ne možete uploadati priloge
Vi ne možete uređivati svoje poruke

BB code je Uključeno
Smajlići su Uključeno
[IMG] kod je Uključeno
HTML je Uključeno

Idi na